The User Module empowers end-users with a complete set of functionalities to efficiently manage SMS campaigns, contacts, traffic, reports, their profile, and settings.
Key Features:
1. New Campaign Trigger:
Initiate a new SMS campaign seamlessly.
2. Contact Management:
Effectively manage and organize contacts for targeted communication.
3. Traffic Viewing:
View both Mobile Originated (MO) and Mobile Terminated (MT) traffic for enhanced monitoring.
4. Report Download:
Download detailed reports for in-depth analysis and insights.
5. Profile Management:
Easily manage and update user profiles.
6. Settings Management:
Configure and manage various settings to customize the user experience.
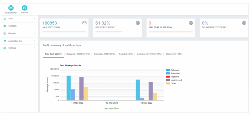
7. Dashboard: Proactive Monitoring and Insights

Upon logging into their user account, users are greeted by the User Dashboard, which provides valuable insights into SMS traffic patterns and campaign performance.
Insights Available on the User Dashboard:
SMS Sent Today:
Displays the total number of SMS messages sent by the user from different interfaces on the current day.
Delivered Today:
Highlights the total number of SMS messages successfully delivered to the destination numbers on the current day.
SMS Sent Yesterday:
Presents the total count of SMS messages sent by the user on the previous day.
Delivered Yesterday:
Shows the total number of SMS messages delivered to the destination numbers on the previous day.
